Observability

Install Telemetry Add-ons

Using Meshery, install Istio telemetry add-ons. In the Istio management page:

  1. Click the (+) icon on the Apply Service Mesh Configuration card.
  2. Select each of the following add-ons:
    1. Prometheus
    2. Grafana
    3. Jaeger

You will use Prometheus and Grafana for collecting and viewing metrics and Jaeger collecting and viewing distributed traces. Expose each add-on external to the cluster. Each the service network typs are set to "LoadBalancer".

Service Mesh Performance and Telemetry

Many of the labs require load to be placed on the sample apps. Let's generate HTTP traffic against the BookInfo application, so we can see interesting telemetry.

Verify access through the Ingress Gateway:

Once we have the port, we can append the IP of one of the nodes to get the host.

The URL to run a load test against will be http://<IP/hostname of any of the nodes in the cluster>:<ingress port>/productpage

Please note: If you are using Docker Desktop, please use the IP address of your host. You can leave the port blank. For example: http://1.2.3.4/productpage. Managed kubernetes service users will need to use http://<external-ip of istio-ingressgateway>/productpage as done in expose services section.

Use the computed URL above in Meshery, in the browser, to run a load test and see the results.

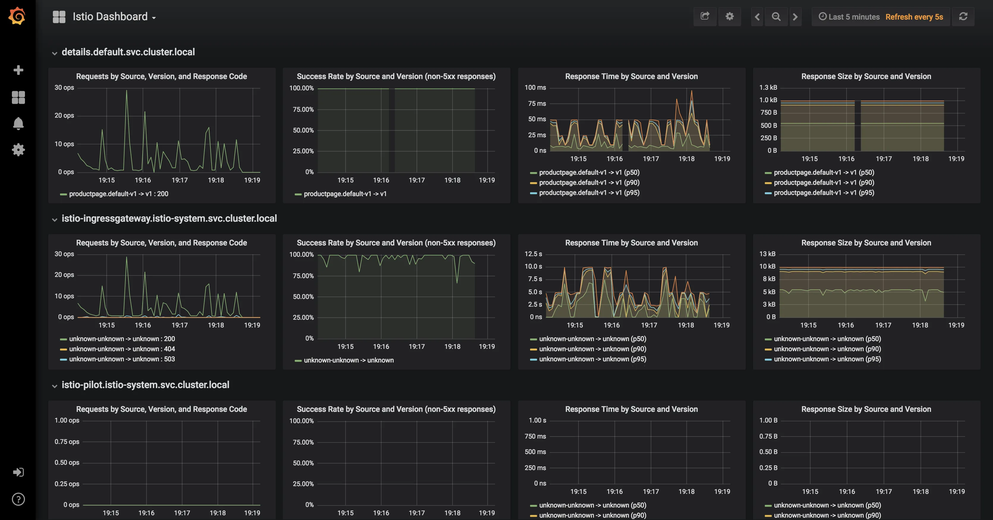
Connect Grafana (optionally, Prometheus) to Meshery.

On the Settings page:

  1. Navigate to the Metrics tab.
  2. Enter Grafana's URL:port number and submit.

Use Meshery to generate load and analyze performance.

On the Performance page:

  1. give this load test a memorable name
  2. enter the URL to the BookInfo productpage
  3. select Istio in the Service Mesh dropdown
  4. enter a valid number for Concurrent requests
  5. enter a valid number for Queries per second
  6. enter a valid Duration (a number followed by s for seconds (OR) m for minutes (OR) h for hour)
  7. use the host IP address in the request Tab and in the advanced options, type in the header as Host:<app-name>

Click on Run Test. A performance test will run and statistical analysis performed. Examine the results of the test and behavior of the service mesh.

Next, you will begin controlling requests to BookInfo using traffic management features.


Alternative: Manual installation

Follow these steps if the above steps did not work



Install Add-ons:


Prometheus

Grafana

Jaeger

Exposing services

Istio add-on services are deployed by default as ClusterIP type services. We can expose the services outside the cluster by either changing the Kubernetes service type to NodePort or LoadBalancer or by port-forwarding or by configuring Kubernetes Ingress.

Option 1: Expose services with NodePort To expose them using NodePort service type, we can edit the services and change the service type from ClusterIP to NodePort

Option 2: Expose services with port-forwarding Port-forwarding runs in the foreground. We have appeneded & to the end of the above 2 commands to run them in the background. If you donot want this behavior, please remove the & from the end.

Prometheus

You will need to expose the Prometheus service on a port either of the two following methods:

Option 1: Expose services with NodePort

To find the assigned ports for Prometheus:

Option 2: Expose Prometheus service with port-forwarding: ** Expose Prometheus service with port-forwarding:

Browse to http://<ip>:<port> and in the Expression input box enter: istio_request_bytes_count. Click the Execute button.




Grafana

You will need to expose the Grafana service on a port either of the two following methods:

Once this is done the services will be assigned dedicated ports on the hosts.

To find the assigned ports for Grafana:

Expose Grafana service with port-forwarding:



Distributed Tracing

The sample Bookinfo application is configured to collect trace spans using Zipkin or Jaeger. Although Istio proxies are able to automatically send spans, it needs help from the application to tie together the entire trace. To do this applications need to propagate the appropriate HTTP headers so that when the proxies send span information to Zipkin or Jaeger, the spans can be correlated correctly into a single trace.

To do this the application collects and propagates the following headers from the incoming request to any outgoing requests:

  • x-request-id
  • x-b3-traceid
  • x-b3-spanid
  • x-b3-parentspanid
  • x-b3-sampled
  • x-b3-flags
  • x-ot-span-context



Exposing services

Istio add-on services are deployed by default as ClusterIP type services. We can expose the services outside the cluster by either changing the Kubernetes service type to NodePort or LoadBalancer or by port-forwarding or by configuring Kubernetes Ingress. In this lab, we will briefly demonstrate the NodePort and port-forwarding ways of exposing services.

Option 1: Expose services with NodePort

To expose them using NodePort service type, we can edit the services and change the service type from ClusterIP to NodePort

For Jaeger, either of tracing or jaeger-query can be exposed.

Once this is done the services will be assigned dedicated ports on the hosts.

To find the assigned ports for Jaeger:

Option 2: Expose services with port-forwarding

To port-forward Jaeger:

View Traces

Let us find the port Jaeger is exposed on by running the following command:

You can click on the link at the top of the page which maps to the right port and it will open Jaeger UI in a new tab.

NEXT CHAPTER

Getting Started

Layer5, the cloud native management company

Layer5 is the steward of Meshery and creator of Kanvas, the collaborative canvas for cloud-native infrastructure. We bridge the gap between design and operation, allowing engineers to create, configure, and deploy orchestratable diagrams in real time. Whether managing Kubernetes or multi-cloud environments, Layer5 provides the tooling needed to oversee modern infrastructure with confidence.